SiteHawk

Web

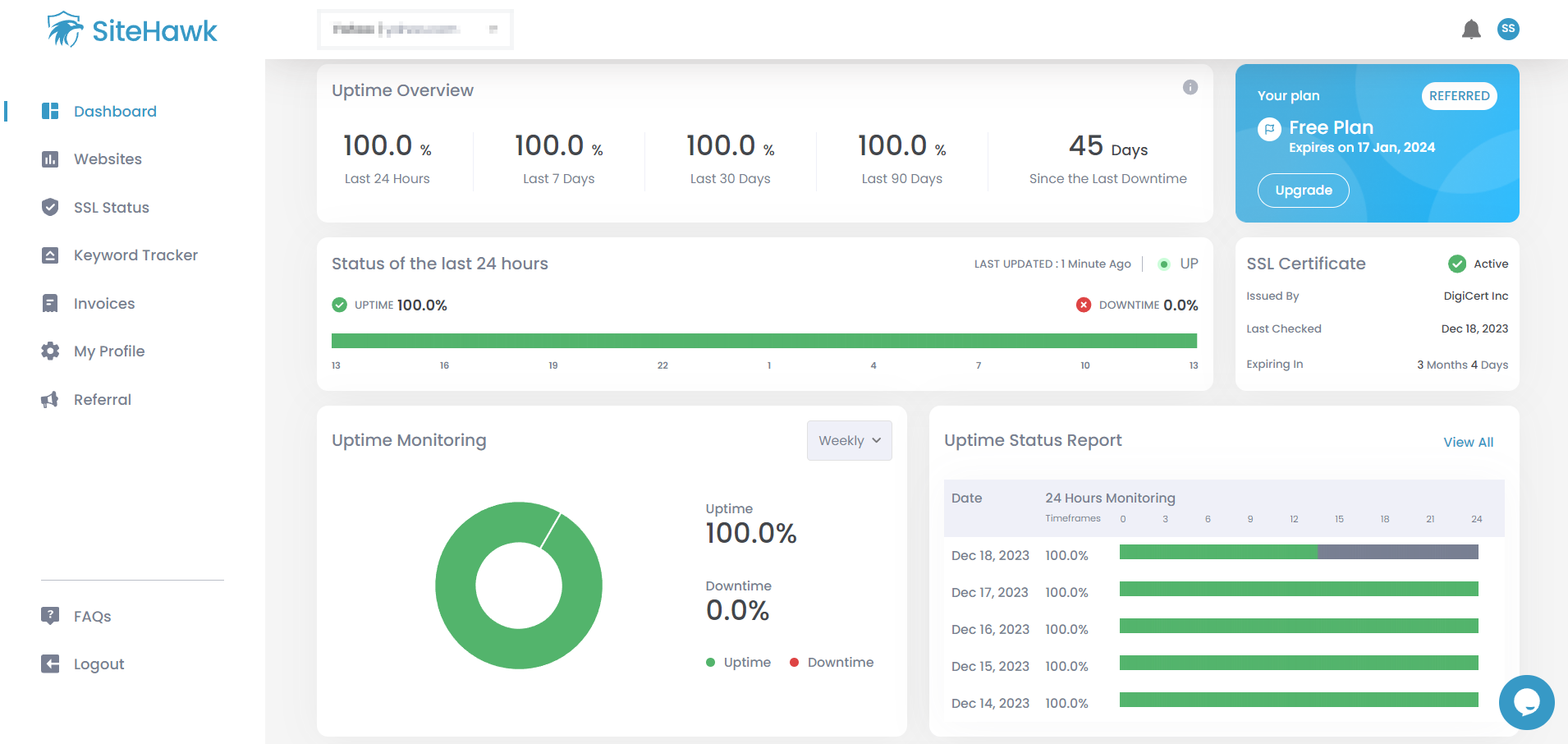
SiteHawk is a website monitoring tool that helps you keep track of your website’s availability, SEO performance, and security, with its 3 robust features: Uptime, SSL, and Keyword monitoring. The best part is you can have all 3 features guarding your website for less than $3 a month. Yes, our subscription fee is actually less than your Netflix subscription.

Also, it checks your website every 60 seconds, displaying real-time data to keep you up-to-date, making it easier to track the status of your website over time, with its easy-to-understand dashboard and reporting system.

A service that notifies you when anything goes wrong with your website is a must for every business and website owner today.

Architecture

SiteHawk employs a containerized microservices architecture, running each service in an isolated 'container' to ensure seamless operation. This setup allows flexible scaling, optimizing server usage by allocating resources only to services in need.

Utilizing Docker and Lambda as microservices, SiteHawk streamlines the communication between microservices using SQS. Golang handles crawling and parallel processes due to its native concurrency support

Report visualization interfaces are constructed with Ruby on Rails. Hosted on AWS Cloud, SiteHawk ensures a robust and cost-effective infrastructure.

Tools Used

Ruby on Rails
Docker
AWS

More Screenshots

Let's build something great together.

Call us at: +977-01-5912344

Let's get started